产品中心
流量仪表
详细内容
发布时间:2014-04-19 浏览:1277次 字号:大 中 小
蒸汽计量在选择流量仪表时应考虑5个主要因素:测量方法、性能要求和仪表规范、被测流体特性、环境条件、经济条件(购置费用、安装费用、运行费用、校验费用、维护费用)。在我们的实际工作中,无论工矿企业上是用于生产的集中供热工作中,使用最多的是孔板式(喷嘴式)流量计和涡街流量计,在此以这两种流量计为例加以比较说明:
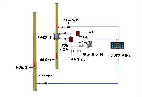
差压式流量计
差压式流量计是由安装于管道中的流量检测件(即产生差压装置,简称一次仪表)产生的差压,已知的流体条件和一次仪表与管道的几何尺寸来计算流量的仪表,由差压装置、引压管和差压计三部分组成。这种以孔板流量计为代表的差压式流量计应用历史悠久、标准化程度高,应用十分普遍,可不必实流标定、差压显示仪表的标准化以及系列化和通用化程度高、理论精度高、应用范围广和适应性强、初始投资费用低。但经过实际应用,发现孔板流量计也存在不足:
①应用中许多因素(设计参数与工况参数不符,上游直管段长度不足,孔板和管道不同心,孔板A面受污,锐角磨损等)对其测量精度有非常大的影响,使其测量误差增大,致使精确度降低。特别是要经常对差压变松器进行校验,以保证零点的准确,并经常对三通阀门进行检查,防止发生堵塞而导致的计量失准。
②安装工程量大,较为麻烦,且要求高,需经常维护及拆洗的工作量较大。
③需配差压变送器使用,增加了维护的工作量,另需敷设导压管,且在冬季需对导压管进行保温,不可以安装在室外。
④流量量程比为1∶3~1∶4范围度低,对小流量的测量困难,流量范围窄。
⑤压力损失较大,刻度非线性,运行费用高。

涡街流量计
涡街流量计是基于卡门涡街原理而研制成功的一种新型流量计。70至80年代是涡街流量计迅速发展时期,开发出众多类型阻流体及检测性的涡街流量计,并大量投放市场。我国涡街在发展高峰期,曾达到数十家,应该说,涡街流量计尚属发展中的产品,但由于它具有其它流量计不可兼得的优点,使用涡街流量计的比例大幅度上升,已经广泛用于各个领域,将在未来流量仪表中占主导地位,是孔板流量计的理想替代产品。它具有以下特点:
①结构简单牢固,测量部分无可动部件,长期运行十分可靠。
②维护量少且维护十分方便,安装费用低。
③输出与流量成正比的脉冲信号,无零点漂移,精度高,并方便与计算机联网。
④应用范围广,适用于各种气体、蒸汽和液体的流量测量。
⑤流量测量范围宽,量程比可达1∶10。
⑥压力损失小,运行费用低,更具节能意义。
⑦在一定的雷诺数范围内,输出信号频率不受流体物理性质和组分变化影响,仪表系数仅与漩涡发生体的形状和尺寸有关,测量流体的体积流量无需补偿,调换配件后无需重新标定仪表的系数。
但该流量计也存在一定的局限性
①涡街流量计是一种速度式流量计,漩涡分离的稳定性受流速影响,故它对直管段有一定的要求,一般是前10D、后5D。
②测量液体时,上限流速受压损和气蚀现象限制,一般是(0.5~8)m/s。
③测量气体时,上限流速受介质可压缩性变化的限制,下限流速受雷诺数和传感器灵敏度的限制,蒸汽是(8~25)m/s。
④应力式涡街流量计对振动较为敏感,故在振动较大的管道安装流量计时,管道要有一定的减震措施。
⑤应力式涡街流量计采用压电晶体作为检测传感器,故其受温度的限制,一般为(-40~+300)℃,测量温度不高于400℃,否则探头极易因老化而失准。
⑥抗电磁干扰和射频干扰差。
⑦当流体介质为两相流或者脉动流时对测量有影响。